Google Ads Projects

Campaign performance focused on clicks, conversions, and real user actions.

Search Campaign – Lead Generation

Ran a Google Search campaign targeting intent-based keywords to generate calls and leads for a local service business.

256 Impressions
48 Clicks
₹593 Spend
1 Conversion

Campaign Overview

Shows impressions, clicks, CPC, and cost performance across the campaign duration.

Call Tracking Data

Tracks real user actions through mobile click-to-call ads, including received and missed calls.

Campaign Performance

Breakdown of impressions, CTR, and cost metrics from active campaigns.

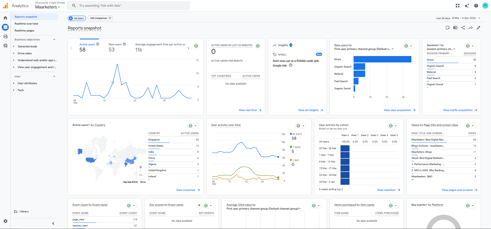
Website Analytics Overview

Google Analytics dashboard used to track traffic sources, user behavior, and engagement across the website.

Analytics Dashboard

Focused on understanding traffic channels (direct, organic, referral) and user activity for future optimization.

← Back to Portfolio